Server monitoring
Monitor the health,performance, and utilization of your entire server infrastructure with LM Envision: LogicMonitor’s SaaS-based monitoring platform. Using LogicMonitor’s lightweight, agentless collector, LM Envision automatically detects, monitors, and alerts on: CPU, Memory, Network, and many other OS metrics for Windows, Linux, Solaris, AIX, and more.
Rapidly deploy and optimize servers
Comprehensive server monitoring requires more than simple CPU and memory alerting, but shouldn’t need a lot of configuration. With LM Envision, simply enter an IP address range – whether on-premise or in the cloud – and you’re done. LM Envision scans ports for popular services and applications, making onboarding easier than ever. Out-of-the-box dynamic threshold alerting intelligently measures predicted performance levels and alerts you when those thresholds are exceeded.
See what our customers are saying on TrustRadius
One of the best monitoring platform that I have used
The entire health and performance of our website can be easily monitored with the help of LogicMonitor. Also, we use it to seamlessly monitor our end user application performance. There is 100% transparency and the troubleshooting is very much simplified which helps us achieve more efficiency in our day to day process.
Jun 27, 2024
Cloud based monitoring tool that excells
It presents to our company an intuitive and helpful interface, we can monitor with the help of tools integrated in this product the servers and other resources, the configuration of the devices does not require more expertise, we can generate several reports that are really helpful to avoid or detect problems into our resources and find the best solution for it
Jun 05, 2024
Track your company’s network and devices with LogicMonitor.
It’s great since we don’t have to install bothersome agents on the devices or hardware that we want to monitor. I didn’t even need to consult the instructions or contact customer support when I wanted to add a device; the process is simple and easy to follow.
Feb 12, 2024
Server Monitoring Benefits
Rapidly monitor server health
Quickly drill down into CPU, memory, and many other OS metrics from your servers. Track your server-based applications such as databases, mail servers, and web servers. Go beyond basic server monitoring and see how the performance of your servers correlates to cloud instances, virtual machines, RAID controllers, physical drives, battery systems, interfaces, and other hardware.
Keep your teams informed with incident response automation
Automated reporting and ITSM integrations with ServiceNow, Ansible, PagerDuty, Connectwise, Slack, and more to help teams communicate, troubleshoot, and optimize IT infrastructure rapidly.
Automate server discovery
Advanced network scanning and automated deployment make discovery simple – just add the hostname or IP address range of the devices you want to monitor and LogicMonitor does the rest.
Reduce alert noise
Distinguish service-impacting alerts from non-service impacting alerts. Reduce alert fatigue with dynamic thresholds, intelligent anomaly detection, and root cause analysis.
Identify performance trends
Predictive analytics, anomaly detection, and intelligent forecasting allow you to prevent resource shortages and improve infrastucture planning.
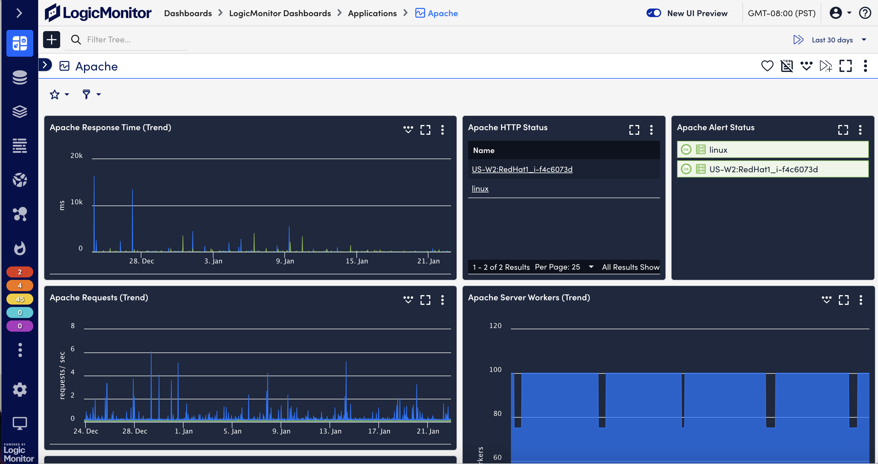
Powerful, real-time dashboards
Get started fast with fully customizable and scalable, pre-built dashboards. Powerful visualizations let you present data the way you want to see it with charts, graphs, tables, and more.
Trusted by:
Server monitoring FAQs
- What is server monitoring?
Server monitoring is a process through which you gain visibility into the activity on your servers — whether physical or virtual. Servers are devices (or increasingly, applications) that store and process information that is provided to other devices, applications, or users on-demand. System resources related to relevant servers are tracked for specific states and changes. Server performance monitoring can help keep track of the hardware and processes critical for keeping the server functional and can help make sure your system is generally performing optimally.
- Why is server monitoring important?
System resources related to relevant servers are tracked for specific states and changes. Server performance monitoring can help keep track of the hardware and processes and help make sure your system is performing optimally.
- What is a physical server?
A physical server is a powerful computer — usually stored in a data center for business-use cases. They run operating systems and applications off of their internal hardware resources.
- What is a virtual machine?
A virtual server is typically a shared software environment that emulates the functions of server hardware. Virtual servers are commonly obtained from specialized providers that operate infrastructure comprising hundreds of thousands of physical servers, which are located in data centers around the world.
- How does the LM collectors determine what metrics to monitor for the server?
When you add a device into monitoring, LogicMonitor applies built-in intelligence to recognize what kind of device it is. Based on the information discovered about the device, LogicMonitor DataSources are applied. DataSources are templates that tell the Collector how to monitor the device, what metrics to collect for the device, how to display those metrics as graphs, and what values indicate issues that need attention. LogicMonitor contains hundreds of pre-built DataSources that are automatically applied when you add devices into your account.


