Cost Optimization
Get deep visibility into AWS and Azure costs, make efficient resource decisions, and deliver highly available services and applications with the reassurance of always-on hybrid observability.
Empower ITOps teams to cut unnecessary cloud spend, confidently navigate budgets, and expand AI-driven workloads.
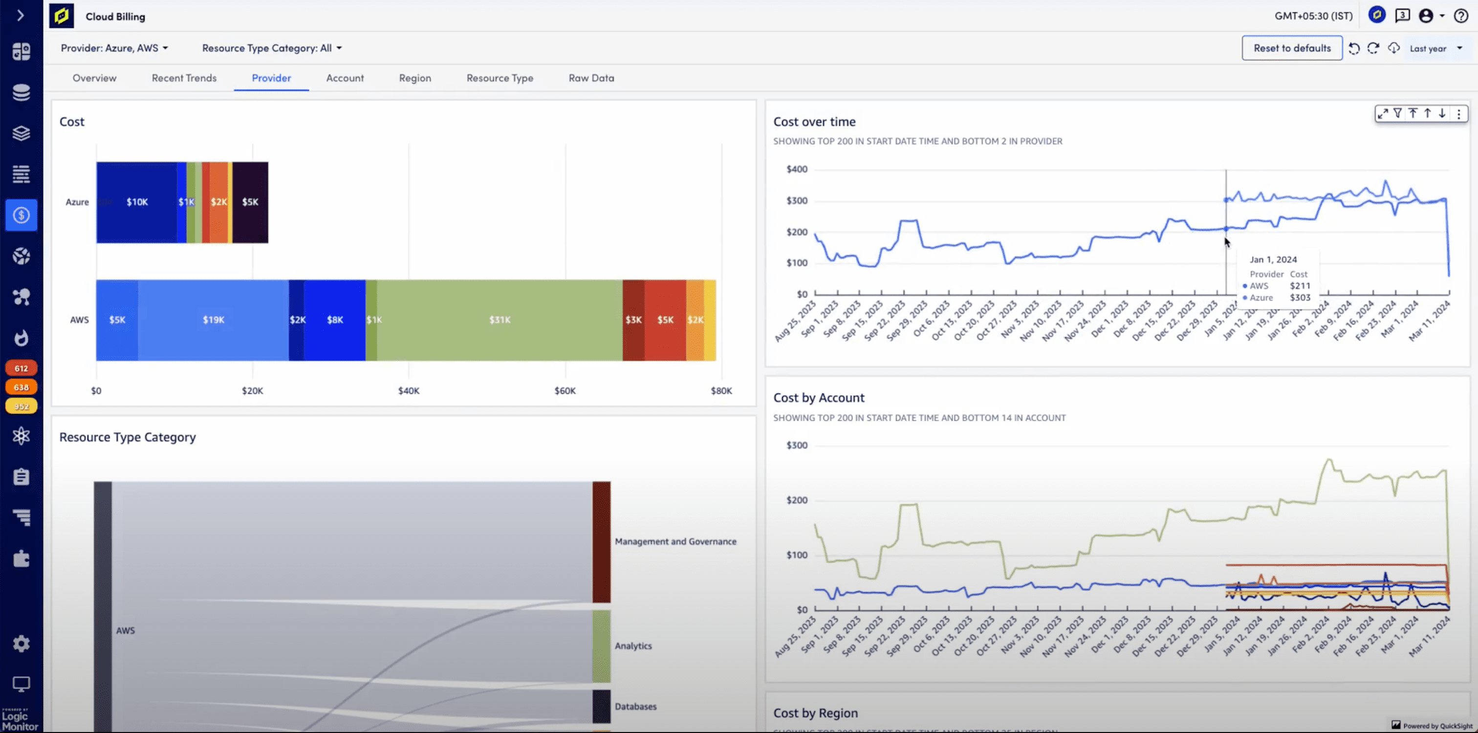
Cloud billing
- Quickly see detailed insights into Azure and AWS costs in a single view
- Analyze where multi-cloud spend is allocated with filtered tags such as account, region resource type, and more
- Easily interpret ongoing cost trends and uncover where, when, and why cloud billing changes occurred
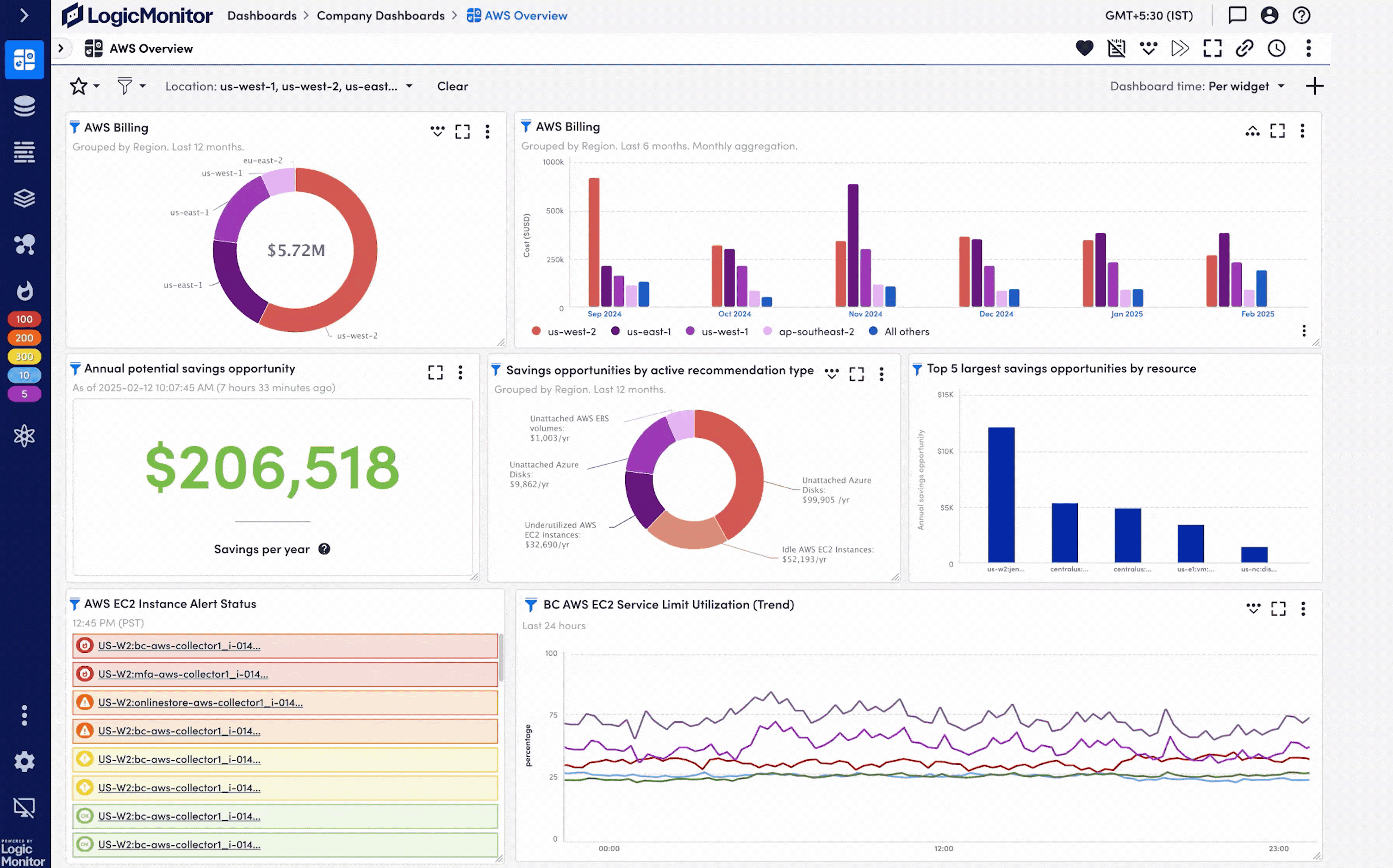
Cloud recommendations
- Proactively adjust Azure and AWS compute, memory, and storage resources with AI-powered cost savings recommendations
- Clearly see recommendations into cloud resource provisioning, capacity, and utilization that balance service requirements with costs
- Enhance the value of cloud investments while maintaining performance on an ongoing basis
Cost optimization benefits
Rightsize resources
Let LogicMonitor do the heavy lifting
Make sure migrated resources use the right cloud infrastructure. Drive down the cost of operations and ensure smoother cloud transitions.
Clear dashboards
Make informed decisions faster
Visualize and track cloud spending with dashboards that include cost metrics, cost savings recommendations, and trend analysis.
Empower ITOps teams
Go beyond built-in CSP cost management
Slice and dice cloud bills with normalized tags to know exactly how cloud bills are segmented. Know that your observability data actively updates recommendations.
Powered by AI
Confidence to implement resource changes
Click a live link to AWS and Azure portals connected to recommendations, to easily investigate and take action with the supporting observability data.
More resources
digital transformation in hospitals

