Transform Data into Action with an AI Agent for ITOps
Finally, AI that makes sense of your data—and drives results. Edwin AI’s AI Agent turns structured and unstructured data into actionable insights with plain-language summaries, predictive analysis, and step-by-step troubleshooting.
Trusted by IT Leaders Worldwide
Edwin AI: AI-Powered Incident Management
Solve problems faster with Edwin AI, your AI Agent for ITOps.
With Edwin AI:
Turn Alerts into Action
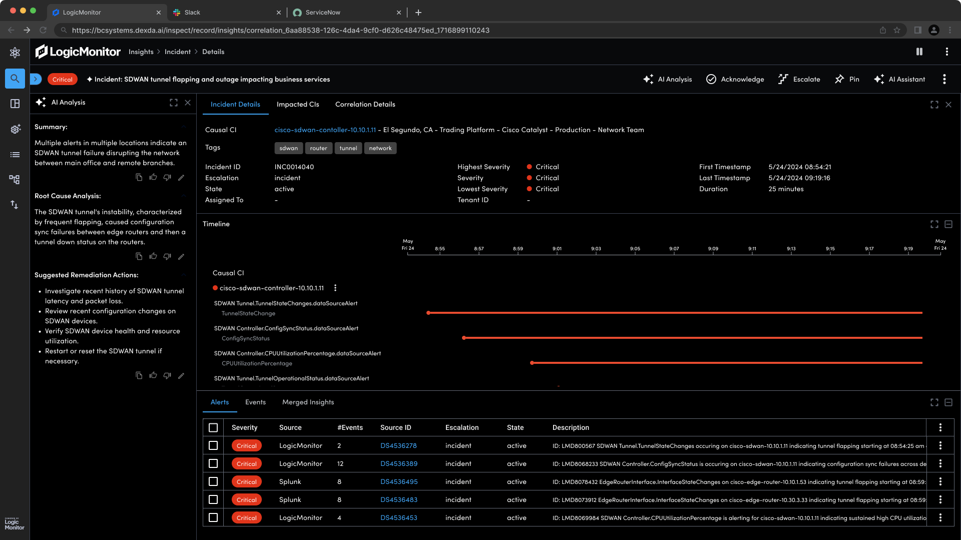
Edwin AI’s AI agent simplifies complex technical alerts into easy-to-understand summaries. IT teams can quickly understand the issue and focus on resolution instead of spending time interpreting jargon.
With Edwin AI:
Pinpoint Problems in Minutes, Not Hours
AI-driven analysis identifies the root cause of incidents faster. Find the root cause of issues more efficiently, cutting down on time spent troubleshooting by more than 2 hours per incident.
With Edwin AI:
Accelerate Resolution with Clear Next Steps
Get step-by-step troubleshooting guidance with clear, AI-generated instructions to reduce incident workload by 23%.
With Edwin AI:
Stop Problems Before They Start
Prevent future incidents before they impact your business; use our AI agent to stay ahead of potential disruptions before they impact your business.
Built to Address Your Most Complex Use Cases
Root Cause Analysis
You AI Agent simplifies complex structured and unstructured IT data to pinpoint root causes. It provides plain-language summaries and step-by-step troubleshooting recommendations to speed up issue resolution and minimize downtime.
Natural Language Queries
Query your observability data in plain language, no complex queries needed. Get answers quickly and easily, without requiring advanced query skills.
Unified Data
Pull in automated context from multiple sources—including unstructured data—into a unified view. Gain a holistic view of your system’s health, with all the data in one place.
Domain-Specific AI
Our AI Agent is built specifically for observability. Our domain-specific AI is built for observability, unlike a generic GPT wrapper. Get more accurate, relevant insights that apply directly to your IT incidents.
Comprehensive Integration
Seamlessly integrate with your existing observability tools. Supplement metrics, logs, events, and traces from multiple sources in a unified interface. No disruption to your workflow; just smarter, faster incident resolution.
Transform Your IT Operations with AI
Get a demo to see how generative AI will shift your team from reactive to proactive.





